Gartner-Magic Quadrant 2015, menyebutkan bahwa APM Jennifer meyediakan dashboard yang unik secara visual dibandingkan dengan APM lainnya. Dashboard APM Jennifer dirancang untuk mendukung konsep real-time monitoring yang menjadi kelebihannya dengan menganimasikan setiap transaksi secara dinamis sehingga mudah untuk difahami.
APM Jennifer dikembangkan oleh Jennifersoft.Inc di Korea dan di patenkan di Amerika Serikat, APM Jennifer dikembangkan khusus sebagai APM untuk bahasa pemerograman modern seperti JAVA, .NET dan PHP, APM Jennifer sangat ringan karena tidak membawa beban bawaan pada sistem itu sendiri.
Untuk saat ini APM Jennifer merupakan satu-satunya APM yang mampu memantau server aplikasi secara real-time dari awal sampai akhir transaksi dan memberikan status informasi transaksi secara real-time. Dirancang khusus untuk memantau sistem dengan arsitektur yang modern dan memanfaatkan instrumentasi byte-code yang dinamis unutk JAVA dan .NET.
Teknologi APM Jennifer memungkinkan anda untuk memantau dan melacak transaksi yang sedang berjalan, mengelola sistem yang bermasalah tanpa menggunakan alat external lain, untuk saat ini belum ada APM yang mampu melakukan hal ini.Gambar.1 Dashboard APM Jennifer
APM lain seperti Dynatrace, AppDynamic dan NewRelic misalnya, mereka hanya menyediakan informasi transaksi yang sebelumnya dan yang sudah terjadi, dashboard yang ditampilkan tidak menampilkan transaksi yang saat itu sedang terjadi.
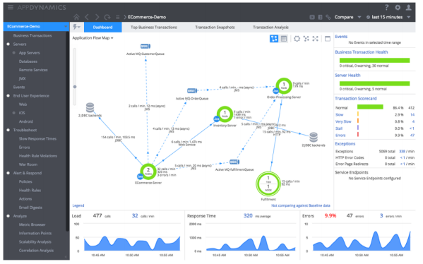
Gambar.2 Dashboard AppDynamic
Dashboard AppDynamic dan NewRelic perlu beberapa waktu untuk memantau transaksi yang sudah terjadi, misalnya untuk NewRelic membutuhkan waktu sekitar 30 menit untuk melihat informasi transaksi yang telah terjadi, sedangkan AppDyanmic perlu waktu sekita 15 menit karena dashboard AppDynamic hanya berfokus pada toplogy aplikasi dengan ringkasan response time transaksi.
Gambar.3 Dashboard NewRelic
APM Jennifer memiliki beberapa tampilan di dashboarnya salah satunya khusus untuk aplikasi Toplogy Maps, sedangkan dashboard NewRelic hanya menampilkan ringkasan response time aplikasi dan trouhtput serta tingkat kesalahan,Dynatrace memperkenalkan beberapa dashboard berbasis web untuk kliennya.
Gambar.4 Dashboard Dynatrace
Individual Transaction Monitoring
Banyak penyedia layanan APM saat ini lebih memiliih pemantauan yang berorientaasi metrik, bukan tidak mempertimbangkan layanan pemantauan, tetapi begitu banyak layanan yang perlu mereka pertimbangkan sehingga cenderung mengelompokan pemantauan layanan bersama. Untuk mengelompokan layanan tersebut bukanlah hal yang mudah, masing masing penyedia APM mempunyai aturan sendiri dalam mengelompokan layanan.
Ide dari APM Jennifer yaitu “karena setiap masalah sumber daya dapat menghambat atau menunda layanan. Jadi jika kita memantau layanan secara efektif,masalah dapat diselesaikan secara efisien”
Bagaimana car akita melakukan pemantauan yang efektif? Jika yang kita pantau hanya data statisticnya saja kita akan kehilangan beberapa informasi penting. Pemantauan yang efektif dari APM Jennifer yaitu memantau semua layanannya, dan cara memantau yang paling efektif yaitu dengan menggunakan pemantaun yang berbasis transaksi.
Banyak transaksi yang perlu dipantau dan dianalisis dalam waktu yang singkat, Jadi bagaimana kitab bisa memantaunya sekaligus? Bukan hal yang sulit untuk masalah ini, karena APM Jennifer mempunyai fitur terkuat yaitu fitur X-View, salah satu fitur unik yang dikembangkan oleh Jennifersoft.Inc, dengan fitur X-View ini kita bisa memantau semua transaksi dalam satu grafik.
Untuk diagnostic yang lebih cepat AOM Jennifer melakukan pendekatan dengan menggunakan distribusi bukan statistik, X-View memvisualisasikan semua transaksi dan memungkinkan untuk menemukan pola yang sulit dilihat atau dideteksi menggunakan grafik biasa. X-View mampu melihat informasi profil transaksi secara detail hanya dengan menarik pada titik yang bermasalah yang ada pada grafik.
Untuk menampilkan daftar transaksi AppDynamic menggunakan table dan tampilan air terjun untuk memantau transaksinya. Tapi tidak seperti X-View, daftar transaksi APpDyanmic tidak menampilkan informasi profil dalam tampilan yang sama dan memerlukan navigasi lain untuk melihat struktur profil.
Peak Load Control (PLC)
Gambar.6 PLC
Satu lagi fitu unik dari APM Jennifer yaitu Peak Load Control (PLC), fitur ini memungkinkan anda untuk mengurangi beban transaksi server disaat transaksi mencapai batas maksimum. Jika fitur ini diaktifkan maka hanya transaksi terntentu yang diizinkan masuk kedalam server aplikasi dan transaksi lainnya akan dialihkan sesuai dengan pengaturan PLC. Fitur PLC ini dapat menjadi terjadinya crash pada server aplikasi karena banyaknya transaksi yang masuk.
Pada produk APM lain yang disebutkan tadi tidak menyediakan fitu ini. Reservasi sekarang gratis selama 3 Bulan klik disini